Speedtest Tracker
Speedtest
Displays speed test results from your Speedtest Tracker instance.
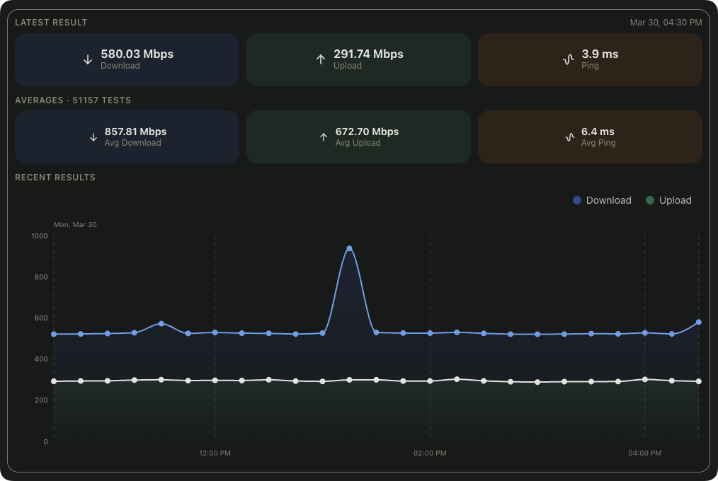
This widget displays internet speed test results from your Speedtest Tracker instance, including the latest result, historical averages, and a live chart of the last 12 hours.
Screenshots​
Supported Integrations​
Speedtest TrackerSpeedtest Tracker is a self-hosted internet performance tracking application.
Adding the widget​
You can find how to add the widget on the Widgets documentation page.
Configuration​
| Name | Description | Values | Default value |
|---|---|---|---|
| Show latest result | Displays the most recent speed test result, including download speed, upload speed, ping, and health status. | yes / no | yes |
| Show averages | Displays average download speed, upload speed, and ping across all recorded tests. | yes / no | yes |
| Show recent results | Displays an area chart of the last 12 hours of speed test results. | yes / no | yes |
| Show ping results | Displays a chart of ping results. Only shown if 'Show recent results' is disabled. | yes / no | no |